铭瑄RTX 5070 iCraft OC12G评测:第四代电竞之心超越黄氏刀法 性能完全释放
一、前言:铭瑄iCraft电竞之心系列5070也来了
铭瑄iCraft电竞之心系列,一直以来都以性能的强劲和散热系统的豪华配置而广受玩家喜爱。现在RTX 50系列全面上市,第四代电竞之心铭瑄RTX 5070 iCraft OC12G也来到了我们面前。
铭瑄RTX 5070 iCraft OC12G显卡搭载NVIDIABlackwell架构RTX 5070 GPU,核心编号GB205-300,核心包含48组SM单元、6144个CUDA核心(流处理器),另外还有192个第5代Tensor Core张量核心、48个第4代RT Core光追核心,支持PCIe 5.0接口,12GB GDDR7显存拥有192bit位宽和672GB/s的带宽。
整卡TDP为250W,核心加速频率2572MHz,铭瑄为其搭配了寒翼冰脉散热矩阵,高性能镀镍复合热管和全铜镀镍的真空腔均热板将热量传导至散热片上,配合三枚大尺寸11叶聚风环形风扇高效散热。
铭瑄RTX 5070 iCraft OC12G显卡的详细配置如下:
二、外观图赏:圆角外壳双色丝印 灯光设计延续电竞之心的设计美学
铭瑄RTX 5070 iCraft OC12G显卡正面被三枚硕大的风扇几乎占满,全黑设计的散热器外壳非常少见的采用了圆角设计,看起来圆乎乎的还有点可爱。
11叶聚风环形风扇特写,经过精心设计的扇叶减少了湍流损耗,风量风压综合性能提升20%,内部使用高端进口滚珠轴承,噪音控制更加优秀。中间的风扇还配有碳纤维装饰圈。
铭瑄RTX 5070 iCraft OC12G显卡的金属背板整体呈现类似钢铁发蓝效果的深蓝色,表面延续电竞之心的多色丝印工艺,极具特色的荧光青蓝线条组成铭瑄"iCraft"标识和Logo。尾部有大量几何形镂空,方便风扇直接吹透散热器,强化散热效果。
显卡背板镂空散热窗口的特写。
铭瑄RTX 5070 iCraft OC12G显卡顶部同样有大面积镂空,背板和散热器前盖在顶部呈现完全分离状态。
铭瑄RTX 5070 iCraft OC12G显卡顶部的Logo灯特写,同样沿用电竞之心的控制按钮,轻按可以在多种灯效间切换。
铭瑄RTX 5070 iCraft OC12G显卡顶部灯效特写。
符合ATX 3.1规范的12V-2x6 16P供电接口特写。
铭瑄RTX 5070 iCraft OC12G显卡的挡板同样有大面积镂空,提供了三个DisplayPort 2.1b接口和一个HDMI 2.1b接口。
铭瑄RTX 5070 iCraft OC12G显卡的寒翼冰脉散热矩阵散热器的全貌,可以看到GPU核心和显粗都涂有导热硅脂,紧密贴合纯铜镀镍的真空腔均热板,四根高性能镀镍复合热管快速讲热量传导至高密度散热鳍片上,高效散热。
铭瑄RTX 5070 iCraft OC12G显卡PCB板全貌,单面设计主要原件都集中在正面,GPU芯片上方还有两个显存空焊位,不知道将来会不会有更大显存容量的版本出现。
铭瑄RTX 5070 iCraft OC12G显卡的GPU芯片特写,核心代号为GB205-300。
来自三星的GDDR7显存颗粒,一共6枚共同构成12GB容量,环绕GPU芯片布置。
铭瑄RTX 5070 iCraft OC12G显卡的供电部分和接口特写。
三、理论性能测试:对比RTX 4070提升明显 甚至超过RTX 4070 Ti
测试频台配置如下:
1、Speed Way
在3DMark测试综合性能的Speed Way测试中,总成绩为5803,其中显卡测试成绩为58.04FPS。
2、Steel Nomad
在3Dmark中测试可靠性、稳定性和持续性能的Steel Nomad测试中,总成绩为5306,其中显卡测试成绩为63.06FPS。
3、Port Royal
在3Dmark中测试实时光追性能的Prot Royal测试中,总成绩为14389,其中显卡测试成绩为66.62FPS。
4、Time Spy
在3DMark的Time Spy(DX12+2K渲染分辨率)测试中,总成绩为22756,其中显卡分数为22708。
5、Time Spy Extreme
在3DMark的Time Spy Extreme(DX12+4K渲染分辨率)测试中,总成绩为11039,其中显卡分数为10837。
6、Fire Strike
在3DMark的Fire Strike(DX11+1080P渲染分辨率)测试中,总成绩为43734,其中显卡分数为55601。
7、Fire Strike Extreme
在3DMark的Fire Strike Extreme(DX11+2K渲染分辨率)测试中,总成绩为28536,其中显卡分数为29581。
8、Fire Strike Ultra
在3DMark的Fire Strike Ultra(DX11+4K渲染分辨率)测试中,总成绩为15069,其中显卡分数为14621。
9、NVIDIA DLSS 4测试
在3Dmark NVIDIA DLSS功能测试中,关闭DLSS 4时帧数为31FPS左右,开启DLSS 4 2x之后帧数上升为118.06FPS,开启DLSS 4 3x之后帧数上升为159.96FPS,开启DLSS 4 4x之后帧数上升为196.01FPS。
显卡理论测试成绩汇总如下:
铭瑄RTX 5070 iCraft OC12G显卡在3Dmark理论性能测试中,成绩对比上代的RTX 4070,提升非常明显,有平均超过30%的进步,个别项目甚至有接近50%的提升。对比上代更高一级的RTX 4070 Ti,也实现了超越。
四、DLSS 4性能测试:DLSS 4加持下黑猴帧率轻松破百
NVIDIA最新的RTX 50系显卡使用的Blackwell架构,最大的变化就是带来了全新的DLSS 4多帧生成(MFG)技术,基于AI模型,在常规渲染帧之间插入AI生成帧,而且最新的DLSS 4可以一次为一个渲染帧额外生成三个AI生成帧,极大的提高了帧率。
全新帧生成AI模型代替硬件光流加速器来加速光流场的生成,速度提高了40%,显存占用降低了30%,最高可以通过AI生成16个像素中的15个,极大地提高的画面流畅度。
我们测试了《赛博朋克:2077》、《霍格沃兹之遗》、《心灵杀手2》、《星球大战:亡命之徒》和最新更新支持的《黑神话·悟空》,看看DLSS 4在实际游戏中的效果如何。
1、《赛博朋克:2077》
在《赛博朋克:2077》中,我们使用"光线追踪:超速"预设,并在DLSS中选择Transformer模型,DLSS超分辨率使用默认的自动,再4K分辨率下,运行自带的性能测试。
《赛博朋克:2077》在开启DLSS 4最高的4X级别多帧生成时,在4K分辨率下的测试帧率为121.56。
2、《黑神话·悟空》
在《黑神话·悟空》中,使用影视级画质预设,DLSS采样精度设置为50,记录4K分辨率时的游戏帧数。
《黑神话·悟空》在开启DLSS 4最高的4X级别多帧生成时,在4K分辨率下的测试帧率为112。
3、《霍格沃兹之遗》
在《霍格沃兹之遗》中,使用超高画质预设,DLSS超分辨率设置为平衡,记录4K分辨率下的游戏帧数。
《霍格沃兹之遗》在开启DLSS 4最高的4X级别多帧生成时,在4K分辨率下的测试帧率为 263。
4、《心灵杀手2》
在《心灵杀手2》中,使用最高画质预设和DLSS帧生成,记录4K分辨率时的游戏帧数。
《心灵杀手2》在开启DLSS 4最高的4X级别多帧生成时,在4K分辨率下的测试帧率为45。
5、《星球大战:亡命之徒》
在《星球大战:亡命之徒》中,使用最高画质预设和DLSS帧生成,记录4K分辨率时的游戏帧数。
《星球大战:亡命之徒》在开启DLSS 4最高的4X级别多帧生成时,在4K分辨率下的测试帧率为151。
DLSS 4游戏测试成绩汇总如下:
《黑神话·悟空》更新对DLSS 4的支持之后,各位天命人再次重走西游路时,所面对的困难就少了一个,开启DLSS 4之后,铭瑄RTX 5070 iCraft OC12G在4K影视级画质下,也能跑到100帧以上,运行极为流畅。
五、其他4K游戏测试:最高画质毫无压力
1、《怪物猎人:荒野》
在《怪物猎人:荒野》中,使用4K分辨率和极高画质测试进行测试,打开帧生成功能,测试成绩为86.4fps。
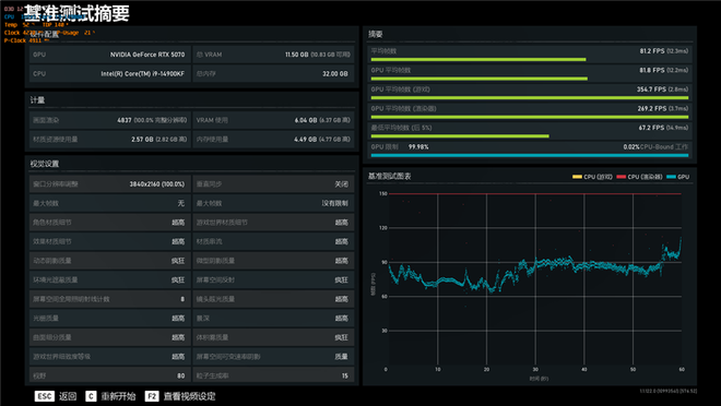
2、《战争机器5》
在《战争机器5》中,使用4K分辨率和超高画质进行测试,平均帧率为81.2。
3、《地平线:零之曙光》
在《地平线:零之曙光》中,使用4K分辨率和终极质量画质进行测试,平均帧率为133。
4、《古墓丽影:暗影》
在《古墓丽影:暗影》中,使用4K分辨率和最高画质进行测试,DLSS超级采样设置为质量,平均帧率为151。
在不支持DLSS 4技术的游戏中,目前只有《怪物猎人:荒野》让铭瑄RTX 5070 iCraft OC12G略感压力,但也能在最高画质下跑到80帧以上,除了《战争机器5》之外,其他测试游戏都能超过RTX 4070 Ti的表现。
六、烤机和温度:250W烤机不到67度 核心加速最高接近3GHz
我们使用Furmark对铭瑄RTX 5070 iCraft OC12G显卡进行10分钟的烤机,室温约29度,GPU功耗稳定在250W,核心频率2347MHz,温度67.8度,风扇转速1600RPM。
我们在3Dmark测试时,也记录了GPU的工作频率,在更接近真实游戏场景中,铭瑄RTX 5070 iCraft OC12G核心频率最高加速可达2970MHz。
七、总结:铭瑄电竞之心依旧是为玩家准备的游戏利器
铭瑄电竞之心系列显卡到RTX 50系列已经是第四代产品了,这些年来铭瑄的电竞之心也在不断的进化,到铭瑄RTX 5070 iCraft OC12G这里,高效的散热系统,圆润的外形,多色丝印的美学设计,高效的散热系统以及最重要的、远超公版的性能规格,都是玩家选择的理由。
在NVIDIA几乎没有外部竞争压力的今天,RTX 5070因为性能提升不足而被玩家所鄙夷,在我们之前的测试中,也是毫不僭越,性能精准的卡在RTX 4070 Ti之下,黄氏刀法的精准展现无疑。
但在铭瑄RTX 5070 iCraft OC12G身上,通过第四代电竞之心设计,对RTX 5070核心性能深度发掘,配合豪华的散热系统,让RTX 5070的性能实现对RTX 4070 Ti的超越,跨过了黄氏刀法划下的天堑。
铭瑄RTX 5070 iCraft OC12G核心加速频率高达2572MHz,实际测试中在3Dmark测试中最高甚至能跑到2970MHz,远超公版规格,成功超越RTX 4070 Ti,而且在寒翼冰脉散热矩阵的镇压之下,温度控制也非常优秀,第四代电竞之心依旧是最适合玩家的显卡系列。

